,,

 
雙和干燥設備,科技領先
服務熱線:13912350818
 
返回主頁
公司介紹
產品中心
行業應用
服務范圍
新聞資訊
聯系方法
 
上排風多級流化床噴霧干燥機

離心噴霧干燥機
 
1. 通用型離心噴霧干燥機
 
2. 離心造粒噴霧干燥機

壓力噴霧干燥機
 
1. 高塔壓力噴霧干燥機
 
2. 噴泉式壓力噴霧造粒干燥機

閉式循環噴霧干燥機

藥用噴霧干燥機

流化床干燥設備

小型噴霧干燥機

CIP原位清洗設備

地址:
無錫市惠山區前洲街道工業園北區興聯路6號
電話:
0510-83390113
聯系:
劉經理
手機:
13912350818(微信同號)
mail:
liuhong1974@163.com
圓形連續噴霧流化造粒機系..
MSD小型噴霧干燥機系列
CPSD系列閉式循環藥物噴霧..
藥用噴霧干燥機
MFSD系列小型流化床噴霧干..
 
 
振動流化床
內置流化床
干燥塔頂部
振動流化床
內置流化床
干燥塔頂部
大型上排風多級流化床噴霧干燥機的三部位照片.
 
微膠囊干燥塔
蛋白粉干燥塔
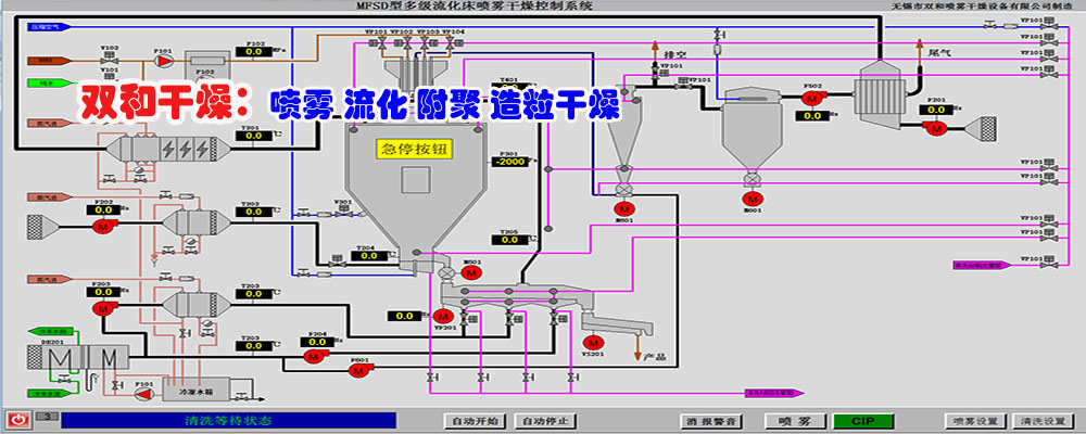
控制界面
微膠囊干燥塔
蛋白粉干燥塔
控制界面
 
 
 
  服務理念:
  售前服務:通過與客戶細心交流,針對性的設計及試驗驗證,保障設備性能理想目標的可預期性。
  設計生產:按照客戶的原料及干燥產品特性、能源種類、場地條件等綜合情況,細心設計出設備布局緊湊合理、節能環保、安全性高、操作方便,符合所屬行業設備規范要求的干燥設備。
通過嚴格組織控制設備生產加工各個環節及專業化的配套協作,通過設備運行驗證來確保設備性能。
  售后服務:完善的設備資料;現場的生產、維護指導;快速的備品備件供應;客戶問題的快速反應處理;客戶改進目標的長期技術支持;
 
噴霧干燥塔_多級流化床噴霧干燥機_上排風噴霧干燥塔_噴霧干燥機_無錫市雙和干燥設備有限公司
專業干燥設備制造廠家,聯系電話:0510-83390113 手機:13912350818(微信同號) 備案號:蘇ICP備13027730號
临安市 长白 闽侯县 乐业县 阿拉善左旗 宜宾县
观塘区 沈阳市 彩票 韶关市 武清区 曲阜市
桑植县 江山市 博兴县 吉水县 陈巴尔虎旗 手机
泛站蜘蛛池模板: 平和县| 长治县| 临海市| 娱乐| 云梦县| 肇东市| 会宁县| 广州市| 舞钢市| 景德镇市| 甘谷县| 宜州市| 古蔺县| 察隅县| 汝阳县| 弥渡县| 高唐县| 乐东| 密山市| 湖南省| 胶南市| 高青县| 绥阳县| 昭觉县| 山东省| 五华县| 西充县| 磐安县| 西乌珠穆沁旗| 富锦市| 岳普湖县| 江安县| 荆州市| 深水埗区| 岚皋县| 淮南市| 香格里拉县| 张家港市| 颍上县| 南康市| 兴化市|